
3 min
ITOM Governance
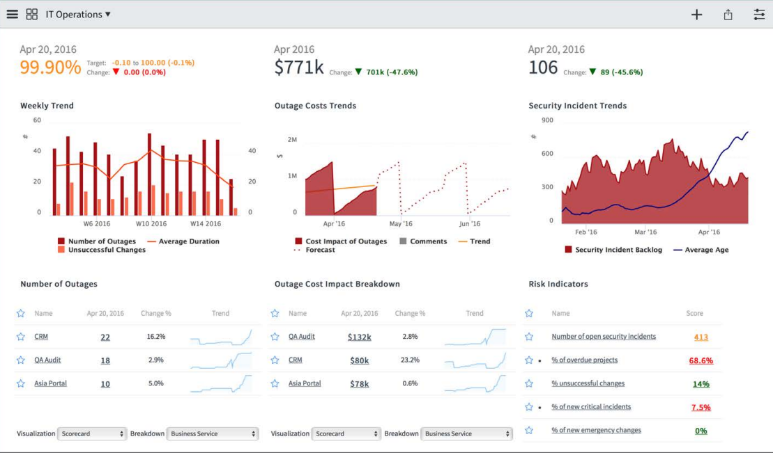
In this blog post, we'll discuss ITOM Governance functionality and its elements in ServiceNow. ITOM Governance refers to the processes and policies that govern the management and operation of IT services and infrastructure. This includes tasks such...